My HomeLab
This is where I experiment, break things and learn to showcase my personal projects, lab setup and technical explorations.
ELK SIEM with Cloudflare Zero Trust
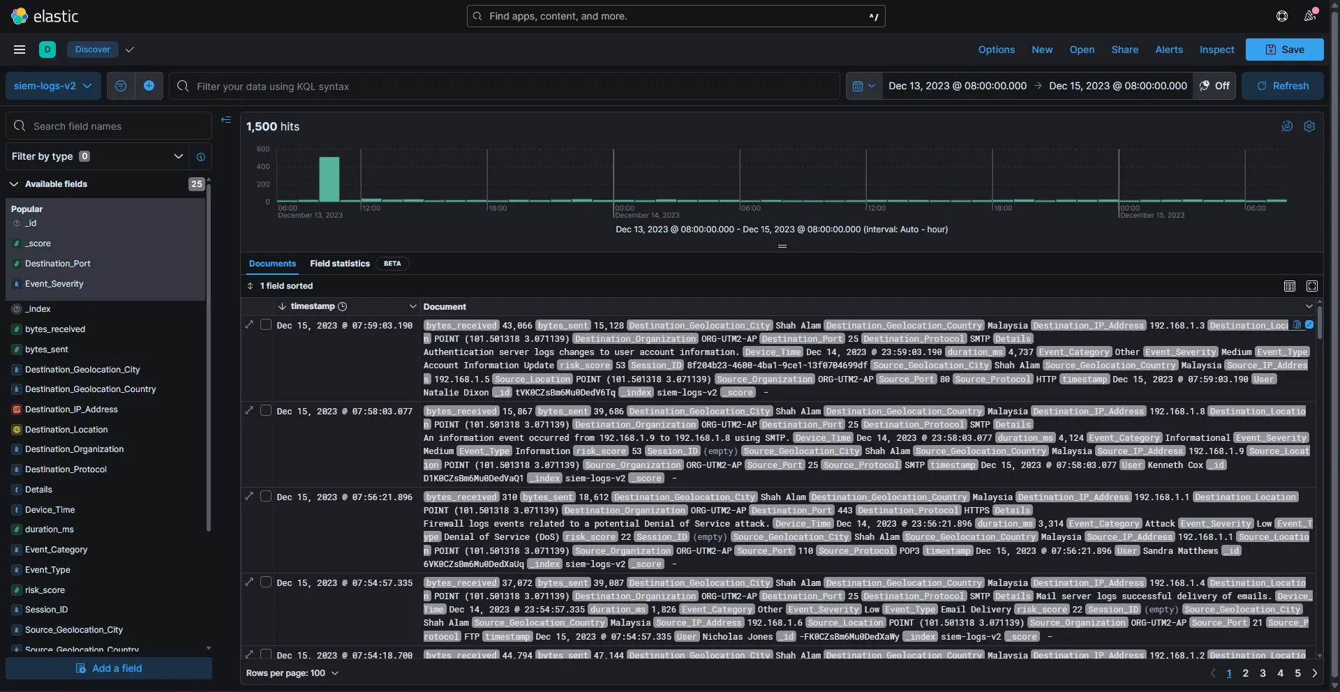
A full-stack Security Information and Event Management (SIEM) platform that processes 1,500+ security events, detects threats and visualizes attack patterns in real-time. The system runs containerized on Docker and is publicly accessible via Cloudflare Tunnel without exposing ports.
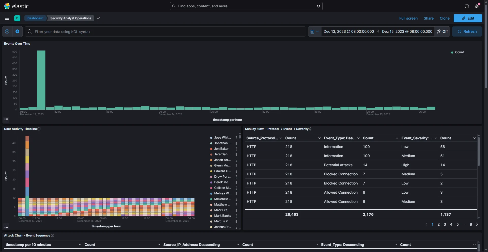
Executive Dashboard
KPIs, severity metrics, compliance summaries
Analyst View
Time-series, geo maps, event drilldown
Threat Hunting
Sankey diagrams, anomaly detection
Core Features
- Python automation for index creation, CSV ingestion, field enrichment
- MITRE ATT&CK technique mapping for incident classification
- Custom Vega specs for flow arcs, heatmaps, protocol breakdowns
- Zero Trust access via Cloudflare Tunnel
- Bash orchestrator for one-command deployment
Architecture
- Docker Compose: Elasticsearch, Kibana, Logstash, Cloudflared
- Structured index with geo_point, IP, timestamp mappings
- 1,500 events with risk scores, session IDs, bytes transferred
- Investigation reports with AbuseIPDB & VirusTotal verification
Skills Demonstrated
- Security Analysis: Threat hunting, log correlation, escalation workflows
- Data Engineering: ETL pipeline, Elasticsearch optimization
- Visualization: Kibana Lens, Maps, TSVB, Vega grammar
- Cloud Networking: Cloudflare Tunnel, Zero Trust routing
- DevOps: Docker orchestration, automation scripting
Challenges Solved
- Rebuilt index with explicit geo_point mappings for geo maps
- Implemented Cloudflare Access for Zero Trust authentication
- Fixed caching issues with cache purge + Development Mode
- Enabled public demo via Cloudflare Tunnel without port forwarding
Note
- - This homelab is used as a personal learning environment to explore system administration, networking, automation and monitoring.
- - Some configurations, scripts and dashboards were developed with the assistance of AI-driven tools
- - All implementations are deployed, tested and understood by me as part of continuous skill development.
- - All projects are for educational purposes only and do not involve any production data or systems.
Home Lab Infrastructure
My personal playground for testing network configurations, virtualization and self‑hosted services. I use it to simulate enterprise scenarios and practice system administration skills.
Virtualization Platform
- Hypervisor: Proxmox VE
- Multiple VMs for testing & development
- Network segmentation for security labs
- Snapshot & backup automation